

TLDR
- SOL cotiza a 86,46 dólares, un aumento del 1,80 % en 24 horas, consolidándose cerca de la zona de soporte de 84 a 86 dólares
- El RSI se sitúa en 35,41 y el MACD está por debajo de cero, lo que apunta a una débil presión de compra.
- Es posible una ruptura por encima de la resistencia de $ 90 si se mantiene el soporte; una ruptura corre el riesgo de un retroceso más profundo
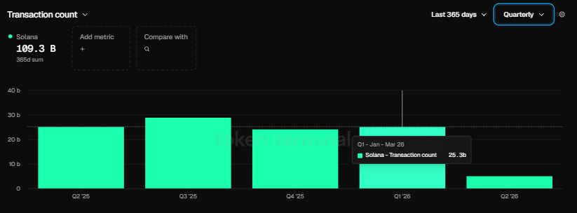
- Solana procesó 25,3 mil millones de transacciones en el primer trimestre de 2026, más de 125 veces más que los 200 millones de Ethereum
- Nick Ducoff de la Fundación Solana dice que Solana admite los cuatro modelos de negociación de acciones tokenizadas
Solana cotiza actualmente a 86,46 dólares, con un volumen de 24 horas de 4,80 mil millones de dólares y una capitalización de mercado de 49,52 mil millones de dólares. El precio ha ganado un 1,80% en las últimas 24 horas, pero sigue bajo presión desde arriba.

El criptoanalista BitGuru publicó en X que Solana parece estar construyendo una base entre $84 y $86. BitGuru señaló que el nivel de 90 dólares ha actuado como resistencia, y el rango actual podría actuar como plataforma de lanzamiento si el soporte se mantiene. El analista advirtió que la configuración sigue siendo técnicamente frágil.
$SOL Pasó de la consolidación a una reversión limpia y ahora mantiene una estructura de alrededor de 84–86.
Después de rechazar cerca de 90, el precio se estabiliza nuevamente, lo que generalmente ocurre antes de otro empujón.
Mientras este rango se mantenga, la tendencia alcista hacia 90+ seguirá en juego. pic.twitter.com/OoGTy8Usqb
– BitGuru 🔶 (@bitgu_ru) 21 de abril de 2026
El RSI se sitúa en 35,41, por debajo del nivel neutral 50. Esto indica un interés de compra limitado por parte del mercado.
El MACD está por debajo de cero en -19,94. La línea de señal está en -21.06 y se está formando un posible cruce, aunque aún no se ha producido una reversión confirmada.
La SMA de 20 días de Solana está en 101,26 dólares y la SMA de 50 días está en 105,03 dólares. Ambos están muy por encima del precio actual, lo que refuerza la tendencia bajista a corto plazo.
La actividad en cadena cuenta una historia diferente
A pesar de la debilidad de los precios, la actividad de la red de Solana siguió creciendo en el primer trimestre de 2026. Solana registró 25.300 millones de transacciones en el trimestre, en comparación con los 200 millones de Ethereum, su trimestre más sólido registrado.


Solana también atrajo a 4.100 nuevos promotores en el periodo, ampliando su cuota de promotores hasta el 23%. La participación de desarrolladores de Ethereum disminuyó durante el mismo período.
El cofundador de Solana, Raj Gokal, dijo que el volumen de monedas estables en Solana alcanzó el billón de dólares el año pasado. Añadió que solo el mes pasado estuvo cerca de igualar la cifra de todo el año, lo que apunta a un crecimiento interanual de aproximadamente 12 veces en la actividad de las monedas estables.
A pesar de estas cifras en la cadena, la relación SOL/ETH terminó el primer trimestre con una caída del 5,84%, lo que demuestra que el precio aún no ha reflejado los fundamentos de la red.
Posiciones de Solana para el mercado de valores tokenizado
En una entrevista reciente con TheStreet Roundtable, el jefe de crecimiento institucional de la Fundación Solana, Nick Ducoff, dijo que Solana está posicionada para respaldar los cuatro modelos de comercio de acciones tokenizadas: el modelo de gemelo digital, el modelo AMM 24 horas al día, 7 días a la semana, el modelo de agente de transferencia directa y el modelo de derechos DTCC.
NOTICIAS: Solana se está convirtiendo en el ‘Nasdaq en cadena’, dice el ejecutivo de la Fundación Solana.https://t.co/8nDJfE1n1f
— La Calle (@LaCalle) 21 de abril de 2026
«La visión de Solana de convertirse en el Nasdaq en cadena y el hogar de los mercados de capitales de Internet está cada vez más cerca», dijo Ducoff.
No predijo qué modelo ganaría, pero confirmó que la infraestructura de Solana actualmente los respalda a todos.
El siguiente nivel clave a tener en cuenta de SOL es de 90 dólares al alza. Si no se mantiene el soporte entre 84 y 86 dólares, se podría producir una corrección más profunda.

