Descripción general de CoW Protocol:
CoW Protocol empareja operaciones a través de subastas por lotes para una variedad de fuentes de liquidez en cadena.
Las operaciones se pueden liquidar a través de AMM en cadena subyacentes directamente o a través de agregadores DEX, según el grupo/ruta que ofrezca el mejor precio. Por lo tanto, actúa esencialmente como un DexAggregator de los DexAggregators.
Además de eso, antes de encontrar el mejor precio para una operación a partir de la liquidez disponible en la cadena, Cow Protocol primero busca una coincidencia de deseos dentro del lote existente para ofrecer un precio aún mejor que cualquier pool.
Introducción al Protocolo CoW
CoW Protocol es un protocolo comercial totalmente sin permiso que aprovecha las subastas por lotes como su mecanismo de búsqueda de precios. El protocolo CoW permite que las subastas por lotes maximicen la liquidez a través de Coincidence of Wants (CoW), además de aprovechar toda la liquidez disponible en la cadena cuando sea necesario. Las subastas por lotes se ejecutan continuamente según el protocolo porque los solucionadores, las partes encargadas de encontrar la liquidación más óptima para el lote, compiten para liquidarlo. El solucionador ganador será el que pueda maximizar el excedente de los comerciantes al tener el CoW más óptimo, encontrar las mejores fuentes de liquidez o combinar ambos en una sola liquidación.

Descripción general del sistema
La coincidencia de deseos (CoW) es uno de los aspectos más innovadores, si no el más, del protocolo, pero ¿qué son exactamente? Los CoW son liquidaciones que comparten liquidez entre todas las órdenes que tienen precios límite coincidentes. En lugar de un AMM o un CLOB, el protocolo CoW utiliza subastas por lotes como mecanismo central para facilitar los CoW. El uso de subastas por lotes conduce a mejores precios para los comerciantes individuales, además de ofrecer grandes ahorros, en términos de optimización de tarifas de gas y tarifas de proveedores de liquidez. Además, debido a los precios de compensación uniformes de la Subasta por lotes y a los CoW que no necesitan acceso a la liquidez en la cadena, el protocolo CoW puede ofrecer al usuario un nivel de protección MEV que ningún otro protocolo puede lograr.
CowSwap es la primera interfaz comercial construida sobre el protocolo CoW. Actúa como agregador Meta DEX, brindando a los usuarios el mejor precio entre los agregadores o AMM, según cuál sea el lugar más líquido para las operaciones dentro de un lote.
En lugar de utilizar un operador central o un creador de mercado de función constante para determinar las liquidaciones comerciales, el protocolo CoW utiliza una «parte» llamada solucionador, que es la parte encargada de proporcionar la solución de liquidación a las subastas por lotes. Los solucionadores compiten entre sí para presentar la solución de liquidación por lotes más óptima y cada vez que un solucionador envía una solución de liquidación por lotes exitosa, el protocolo los recompensa con tokens, lo que significa que el protocolo recompensa a los solucionadores por resolver el problema de optimización de la subasta por lotes. Cualquiera puede convertirse en solver, aunque, para serlo, hay ciertos requisitos:
Para convertirse en un solucionador, una dirección de Ethereum debe depositar un bono en forma de tokens. El tipo de activo y los montos están pendientes de ser definidos por GnosisDAO o CowDAO.
Una vez que los tokens se han apostado (bloqueado), GnosisDAO/CowDAO tiene que votar para aprobar o rechazar la dirección de Ethereum que identificará al solucionador. Si la votación tiene éxito, la dirección de Ethereum de los solucionadores se incluirá en el contrato de solucionadores de la lista de permitidos (verificación).
Además, un solucionador debe tener el conocimiento técnico para crear las soluciones de liquidación por lotes adecuadas o correr el riesgo de ser recortado por GnosisDAO/CowDAO por irregularidades.
Beneficios Cow Protocol:
- Agregador Meta DEX sin permisos en el que cualquiera puede intercambiar tokens y crear integraciones;
- Primera implementación (segunda iteración) de subastas por lotes que promueven precios de compensación justos y uniformes;
- Las operaciones están protegidas contra diferentes tipos de MEV, como ataques front/back running o sandwich;
- Liquidez maximizada y acceso a toda la liquidez en cadena
- Los mejores precios cuando se encuentran COW, o al menos tan buenos como el mejor precio del agregador DEX si no se encuentran
- Todos los pares de tokens disponibles para negociar, el envío de pedidos fuera de la cadena permite el comercio sin gas
- Liquidación justa y descentralizada en la que una competencia abierta para igualar órdenes reemplaza a un operador central o un creador de mercado de función constante.
- Tokenomics garantiza que los solucionadores compitan entre sí para ofrecer la mejor solución de liquidación de pedidos para los comerciantes a cambio de la recompensa de cada subasta por lotes.
Ciclo de comercio de Cow Protocol:
Si bien llamamos a CowSwap un agregador META DEX, ya que puede tener similitudes con los agregadores DEX actuales o el protocolo comercial DEX, el protocolo CoW presenta una forma completamente nueva de comercio. En comparación con otros DEX o agregadores DEX, el protocolo CoW y, por lo tanto, las interfaces construidas sobre él (cowswap.exchange, por ejemplo), no requieren que el usuario envíe una transacción para enviar una transacción, sino que requieren que el usuario envíe un mensaje firmado. La razón de esto es que el protocolo funciona con mensajes fuera de la cadena, donde el comerciante firma una orden con los parámetros válidos que está dispuesto a aceptar. Esta orden firmada es luego recogida por los solucionadores y ejecutada en la subasta por lotes que satisface los requisitos firmados por los usuarios.
Veamos a ojo de lechuza cómo funcionan los ciclos de negociación del protocolo:
Los usuarios deben aprobar el administrador de asignación de contratos para habilitar el intercambio de un token deseado. Esta interacción incurre en una tarifa de transacción, pero solo debe realizarse una vez por token, lo que significa que una vez que haya aprobado un token, no habrá más tarifas de transacción.
Los usuarios pueden colocar órdenes limitadas de compra/venta fuera de la cadena en cualquier momento simplemente firmando un mensaje que contiene sus detalles comerciales. Los usuarios no pagan una tarifa de gas por publicar y cancelar pedidos. Por otro lado, el usuario paga una tarifa de protocolo para cubrir a los solucionadores que liquidan la transacción por ellos.
Los solucionadores recogen los pedidos fuera de la cadena y los liquidan en una subasta por lotes.
Al comienzo de un lote, se consideran todas las órdenes actualmente abiertas en el protocolo;
Para cada lote se lleva a cabo una competencia abierta para presentar soluciones de liquidación de pedidos por parte de los solucionadores;
El protocolo selecciona la solución de liquidación de órdenes de los solucionadores que maximiza al máximo el bienestar del comerciante y proporciona los mejores precios de compensación para las órdenes en ese lote;
Todos los pedidos coincidentes dentro de un lote pueden liquidarse fuera de la cadena a través de la liquidez que se encuentra en la coincidencia de deseos (CoW) entre pedidos, o en la cadena contra la liquidez de AMM/agregador.
Desde la perspectiva de los usuarios, un ciclo comercial completo en el protocolo CoW consta de tres acciones del usuario:
- Aprobar el Contrato de Administrador de Asignaciones
- Firme el pedido que desea realizar
- Disfrute de los tokens que acaba de intercambiar.
Conclusión:
Creemos que el protocolo CoW es una infraestructura crítica para las finanzas abiertas, que verá la creación de más y más activos tokenizados y, en última instancia, necesitará un mecanismo comercial confiable que tenga en mente los mejores intereses de los usuarios.
En última instancia, el protocolo CoW se basa en el espíritu de innovación sin permiso. Su arquitectura totalmente descentralizada significa que no necesita Gnosis para construir sobre nuestro protocolo.
Subastas por lotes
En el protocolo CoW, los pedidos se colocan fuera de la cadena y no se ejecutan de inmediato, sino que se recopilan y agregan para liquidarse en lotes. El protocolo CoW reemplaza a un operador central por una competencia abierta de solucionadores para la coincidencia de pedidos, y el término solucionador se refiere a cualquiera que envíe una solución de liquidación de pedidos para un lote.
Tan pronto como un lote está «cerrado para pedidos», lo que significa que no considera ningún pedido nuevo, estos solucionadores pueden competir para proporcionar soluciones optimizadas que coincidan con los pedidos en este lote cerrado.
Pero, ¿por qué utilizar las subastas por lotes como mecanismo de búsqueda de precios para un DEX?
Las dos razones principales detrás de nuestro desarrollo de subastas por lotes en un mecanismo comercial son:
Dale al espacio DeFi en Ethereum la oportunidad de establecer el mismo precio de cualquier par de tokens en el mismo bloque.
Mejore la oferta de precios comerciales de DEX mediante la combinación de nuevos mecanismos económicos, como los precios de compensación uniforme y la coincidencia de deseos.
Aunque las transacciones de Ethereum se ejecutan atómicamente, todas al mismo tiempo dentro del mismo bloque, debido al diseño de los AMM, el comercio de los mismos tokens en el mismo bloque no obtendrá intercambios diferentes, pero idénticos, al mismo precio. Esto se debe a que el diseño de los creadores de mercado de función constante (CFMM) no permite que la negociación se realice simultáneamente en un bloque. Para que CFMM funcione, debe procesar las transacciones en orden secuencial, de modo que el grupo pueda saber cuál es la proporción de tokens en él y ejecutar las operaciones con los precios correspondientes. Aunque el bloque tendrá múltiples intercambios de los mismos pares de fichas, cada intercambio obtendrá un precio diferente según el orden en que se negocien contra el grupo. Debido a esto, el orden de las transacciones se vuelve muy importante y, como consecuencia, hemos visto el surgimiento de MEV (miner extractable value) donde los mineros deciden libremente en qué orden llegan las transacciones al grupo. Por lo tanto, privilegiando algunos oficios en comparación con otros, e ignorando el orden veraz de llegada. Las subastas por lotes permiten que las operaciones dentro de un lote tengan el mismo precio de compensación uniforme y, por lo tanto, no tiene sentido que los mineros vuelvan a ordenar las operaciones.
Con el protocolo CoW aprovechando las subastas por lotes, los comerciantes en Ethereum ahora pueden obtener el mismo precio por los mismos pares de fichas que intercambian exactamente en el mismo bloque.
Además de poder establecer un precio de compensación uniforme en todas las transacciones que ocurren dentro de un lote, el mecanismo de búsqueda de precios de subasta por lotes del protocolo CoW también está diseñado para ofrecer un mejor precio que ningún otro CFMM puede ofrecer. La fragmentación de la liquidez es un gran problema dentro del espacio DeFi que obliga a los usuarios a verificar constantemente qué grupos pueden ofrecer los mejores precios para sus operaciones. Las subastas por lotes son una forma de resolver el problema de fragmentación de la liquidez, ya que permiten que el protocolo CoW ofrezca a los comerciantes la oportunidad de ser parte de un CoW (coincidencia de deseos) para compartir la liquidez entre sus órdenes, y en caso de que con esas órdenes aún no tiene suficiente liquidez, luego combine el exceso de operaciones con la liquidez en la cadena que puede darles el mejor precio. Esencialmente, la idea detrás de las subastas por lotes y CoW es convertir el protocolo en una gigantesca economía de trueque, donde los usuarios pueden comerciar directamente entre sí o ir a mercados especializados para ejecutar lo que no pudieron intercambiar de igual a igual.
Pero lo mejor es que las subastas por lotes permiten que el protocolo combine interacciones fuera de la cadena (COW) con interacciones dentro de la cadena, todo en la misma transacción.

La cantidad de lotes que ejecuta el protocolo depende de la frecuencia de negociación que elijan los usuarios. Cuanto más corta sea la fecha de caducidad de una orden, más subastas por lotes llevará a cabo el protocolo para poder liquidar las órdenes, mientras que si la fecha de caducidad es lo suficientemente larga, la cantidad de subastas por lotes se puede reducir ya que el protocolo puede encajar más oficios en un solo lote.
Coincidencia de deseos de Cow Protocol:
El protocolo CoW, debido a su uso de subastas por lotes, está optimizado para encontrar coincidencias de deseos (CoW) entre los intercambios dentro de un lote, así como intercambios circulares. Pero, ¿qué son exactamente la Coincidencia de Deseos y los intercambios circulares?
La coincidencia de deseos se puede explicar como un «fenómeno económico en el que dos partes tienen cada una un artículo que la otra quiere y, por lo tanto, intercambian estos artículos directamente. Esto significa que en el Protocolo CoW, cuando dos o más intercambios, cada una tiene un activo que la otra quiere, sus órdenes se pueden liquidar directamente entre todos ellos sin necesidad de un creador de mercado externo o proveedor de liquidez Cow Protocol puede crear CoW en un libro de pedidos bidimensional, pero también puede crearlos en un libro de pedidos multidimensional.
Una de las ventajas de usar subastas por lotes es que no solo puede encontrar coincidencias perfectas de Coincidencia de deseos, sino que también puede crear intercambios circulares. Esencialmente, una operación circular comparte la liquidez en todas las órdenes, en lugar de un solo par de fichas. Esta funcionalidad permite que el protocolo ofrezca a los comerciantes mejores precios, ya que no necesitan esperar para tener la combinación perfecta entre las operaciones, ya que pueden diseccionar las operaciones en partes para mejorar el resultado de las mismas. Las transacciones circulares son una de las soluciones para evitar la liquidez fragmentada.
Una vez que conozcamos la teoría detrás de la Coincidencia de deseos y los intercambios de anillo, profundicemos en un ejemplo para que ambos los entiendan más profundamente.
En esta subasta por lotes, CoW Protocol encontró una Coincidencia de deseos, de pedidos de varios usuarios. En este CoW, lo que podemos ver es que se mezclaron 12 swaps para compartir liquidez entre todos ellos. Esto permitió que el protocolo liquidara una parte del tamaño de la operación internamente, a través de CoW, mientras que solo necesitaba acceder a dos AMM en cadena diferentes para cubrir el resto de la liquidez dentro del lote.
Las transacciones circulares son una forma de Coincidencia de deseos que no solo maximiza la liquidez en un libro de pedidos bidimensional, sino que también maximiza a nivel multidimensional, lo que significa que la Coincidencia de deseos se puede encontrar en un mínimo de tres tokens diferentes. Debido a esto, el protocolo puede hacer coincidir diferentes pares de tokens comerciales en la misma subasta por lotes, para evitar tener que interactuar con múltiples grupos de AMM. Un aspecto importante para entender la ligera diferencia entre CoWs y ring trades es que cada ring trade es un CoW, pero no cada CoW es un ring trade. Un ejemplo de un ring trade sería el siguiente:
En nuestro ejemplo, tenemos 3 personas diferentes, Alice está tratando de vender DAI-OWL, Daniel está tratando de vender OWL-USDC y Bob & Carry están tratando de vender USDC-DAI. En lugar de hacer que todos operen contra múltiples fondos de liquidez para obtener liquidez para su operación, el protocolo forma un anillo que empareja a los tres operadores directamente entre sí.
En general, al aprovechar las subastas por lotes que se adaptan a la coincidencia de deseos, CoW Protocol puede ofrecer mejores precios para las transacciones porque las transacciones por lotes dan como resultado un margen más bajo, así como una gestión de transacciones mucho más optimizada para el usuario.
Pedidos firmados de Cow Protocol:
CoW Protocol no necesita trabajar con transacciones ejecutadas para que los usuarios puedan operar. La arquitectura del contrato inteligente se compone de un administrador de asignaciones y un contrato inteligente de liquidación. La combinación de estos dos contratos permite que el protocolo ofrezca a los usuarios intercambios sin gas porque funciona con pedidos fuera de la cadena enviados a través de mensajes firmados.
Para beneficiarse del pedido fuera de la cadena, los usuarios primero deben aprobar el contrato de retransmisión de la bóveda para ejecutar los pedidos firmados en su nombre. Esto significa que la única transacción a ejecutar por el usuario en la que tendrá que pagar una tarifa de gas, es la aprobación del token. Una vez que apruebe sus fondos para gastar en el protocolo, puede enviar pedidos a través de mensajes firmados que contienen los detalles de la transacción, como el precio límite, el monto, la marca de tiempo, etc.
CoW Protocol es capaz de trabajar con mensajes firmados porque basa su mecanismo en subastas por lotes. Una vez que los usuarios han enviado su orden firmada, los solucionadores verifican el envío de la orden y los incluyen en la subasta por lotes que mejor se adapte a la operación. Una vez que una orden comercial, también conocida como mensaje firmado, se ha incluido en un lote, los solucionadores envían la transacción al contrato de liquidación, que verifica con el administrador de asignaciones si dicha orden firmada ha recibido la aprobación para gastarse. La combinación de estos dos contratos inteligentes permite que CoW Protocol funcione con el envío de pedidos fuera de la cadena, ya que, en última instancia, el usuario tiene la garantía de que el contrato de liquidación no podrá gastar ningún fondo que no haya sido aprobado previamente en el contrato del administrador de asignaciones. . En resumen, los contratos inteligentes del Protocolo CoW garantizan a los usuarios que:
- Los fondos solo se pueden transferir si un comerciante aprobó GPv2 y firmó una orden para vender el token dado por otro
- Siempre se cumplirán los precios límite y los importes del pedido firmado
- Los pedidos firmados tienen una fecha de caducidad, se pueden cancelar en cadena y no se pueden reproducir
- Solo los solucionadores sujetos a recortes pueden ejecutar la liquidación de la subasta por lotes
- Gestión fluida de transacciones, en el caso de monederos multifirma, ya que una vez realizada la primera firma, se garantiza el precio mínimo mostrado. Si el protocolo puede encontrar el precio prometido, sin importar cuándo se hayan realizado el resto de las firmas, la operación se ejecutará; de lo contrario, la orden simplemente vencerá sin costo alguno para los participantes de la operación.
Camino a la descentralización con Cow Protocol:
CoW Protocol pretende ser un protocolo completamente descentralizado, pero la realidad es que para estar completamente descentralizado, todavía hay un largo camino por recorrer. Actualmente, el protocolo tiene ciertas partes que están más descentralizadas que otras, y si tuviéramos que descompartimentar el protocolo en partes, tendríamos lo siguiente:
- Interfaz de usuario
- Contratos inteligentes: contrato de asignación y liquidación
- Base de datos de pedidos
- Algoritmos de solucionadores
Tanto la interfaz de usuario como los contratos inteligentes son piezas que ya están al 100% de descentralización. La interfaz de usuario puede ser utilizada por cualquier persona sin ningún posible bloqueo, ya que reside en IPFS. Los contratos inteligentes no tienen clave de administrador y no mantienen los saldos de los usuarios en ellos, lo que los hace totalmente descentralizados y sin confianza. Por otro lado, la base de datos de orden y los solucionadores son las partes del protocolo que más trabajo necesitan para lograr la descentralización, y es por eso que para hacerlo correctamente, hemos decidido hacerlo por fases en lugar de hacerlo todo a la vez. .
Fase 1
Inicialmente, el contrato inteligente selecciona una lista de solucionadores confiables (por ejemplo, una cuenta que ejecuta la implementación del solucionador en gp-v2-services). Esta lista se entregaría a Gnosis DAO o CowProtocolDao y esencialmente controlará quién puede presentar soluciones de liquidación. Las personas que deseen implementar estrategias de solucionador en esta fase están invitadas a enviar PR a nuestro repositorio para incluir su lógica.
Permitirá la competencia entre diferentes cuentas de solucionadores independientes que se comunican a través de algún tipo de canal central administrado. Cada solucionador anunciaría el «valor objetivo» (para qué se debe optimizar ese valor, es un tema aparte) que han calculado para la subasta por lotes actual y todos juntos acuerdan quién obtiene el derecho a liquidar esta subasta. Para calcular el valor objetivo, es necesario que haya consenso sobre cuál es el estado de la subasta (todas las órdenes válidas para las que se debe lograr un excedente). Esto se hace a través de una API central de libro de pedidos fuera de la cadena (más información sobre cómo descentralizar esta parte a continuación). Tal vez deberíamos mencionar aquí que para que una orden sea considerada válida por la API de Orderbook, debe pagar una «tarifa suficiente» (que se discutirá en un tema separado) al protocolo.
En esta fase, la DAO aún prestaría mucha atención a quién se convierte en un solucionador autenticado, ya que todos ellos deberían ser responsables de cualquier posible daño causado a los comerciantes por un solucionador malicioso. Además, esperamos que la DAO pague recompensas (costos de transacción + un % tomado de las tarifas acumuladas) a los solucionadores en función de su contribución.
Fase 2
Si bien el contrato de liquidación de GPv2 principal no se puede actualizar, la lógica de cómo se autentican los solucionadores se puede actualizar. En la fase 2, imaginamos que la DAO implementará un modelo sin permiso, en el que cualquier persona puede convertirse en un solucionador autenticado siempre que apueste el activo y la cantidad definida por GnosisDAO o CowProtocolDAO. Para esta fase, la DAO acordaría un conjunto de reglas (por ejemplo, en qué circunstancias se permite que los lotes se dividan en varios, qué conjunto de liquidez en la cadena debe considerarse al menos para una solución, etc.).
Tras la violación de estas reglas, el DAO puede votar para reducir la participación de un solucionador. El conjunto de reglas podría codificarse en un «cliente verificador» que los miembros de la DAO ejecutan para indicar cuándo se debe emitir un voto de corte.
La segunda pieza de infraestructura, y posiblemente menos crucial, que está centralizada en la versión actual es la API del libro de pedidos fuera de la cadena (también parte de gp-v2-services). Para juzgar el comportamiento malicioso de un solucionador, los participantes deben acordar el estado de la subasta en el momento de encontrar la solución (por ejemplo, el conjunto de órdenes válidas en este momento).
Fase 3
En la fase 3, esperamos que el libro de pedidos alojado centralmente cambie a una red de clientes p2p distribuida. Se podría llegar a un consenso:
por una implementación de cliente nativo, haciendo que Cow Protocol sea un ciudadano de primera parte en los nodos de Ethereum (por ejemplo, OpenEthereum) o aprovechando una cadena lateral barata o una red de prueba (por ejemplo, xDAI) para la disponibilidad de datos.
Interfaz Cow Protocol:
Introducción a la interfaz de Cow Protocol:
CoW Protocol puede tener diferentes interfaces, dependiendo de la dapp con la que esté interactuando. CowSwap es la primera interfaz comercial construida sobre el protocolo, seguida de una interfaz de usuario Balancer, que integró el protocolo CoW de forma nativa en su interfaz comercial predeterminada.
Si bien la interfaz puede parecer familiar, el proceso de negociación es bastante diferente de otros DEX de DeFi, comenzando con el hecho de que los usuarios no ejecutan una transacción comercial, sino que firman un mensaje fuera de la cadena con la intención de negociar.

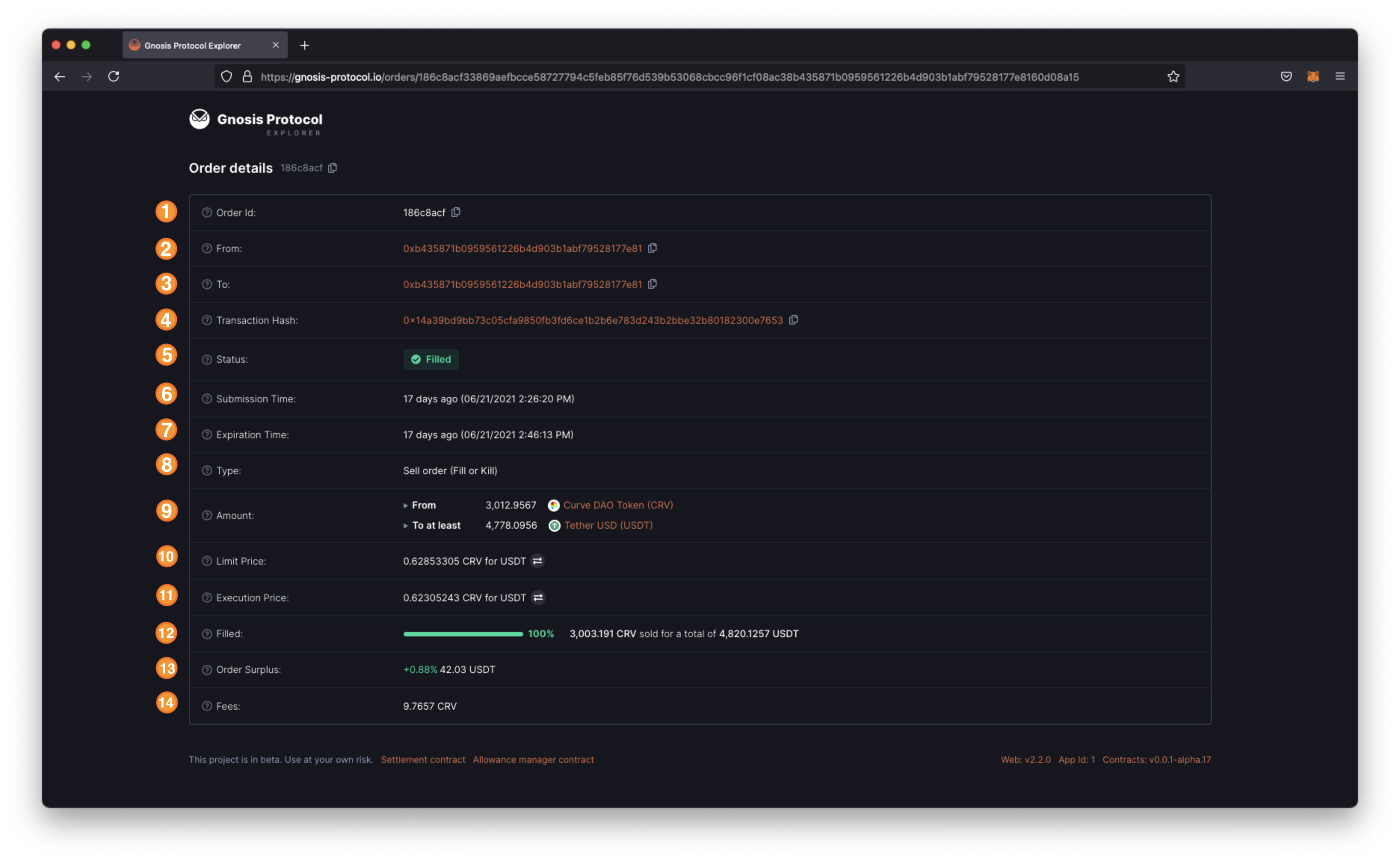
Cow Explorer:
CoW Protocol Explorer es una interfaz similar a «Etherscan» para el protocolo CoW. Dado que GPv2 aprovecha las meta transacciones, también conocidas como órdenes firmadas/fuera de la cadena, las transacciones enviadas por los usuarios están completamente fuera de línea/fuera de la cadena y, por lo tanto, no son visibles en la cadena hasta que se hayan ejecutado por completo. Por eso, CPE existe para ayudar a los usuarios a encontrar sus pedidos y estar informados sobre los detalles del pedido y su estado.
Aunque por el momento CPE solo muestra detalles de órdenes individuales, en una versión futura tendrá un mayor alcance para presentar más información al usuario, como información diversa del Protocolo CoW, mercados negociados, historial comercial, gráficos, etc.
- ID de pedido: ID asignado a cada pedido enviado.
- De: dirección de Ethereum que vende los tokens.
- Para: dirección de Ethereum que recibe los tokens.
- Hash de transacción: Hash de transacción de la orden (Tenga en cuenta que este parámetro solo se mostrará una vez que el estado de la orden sea «Llenado».
- Estado: Estado en el que se encuentra el pedido.
- Tiempo de envío: Tiempo en el que se envió el pedido.
- Plazo de Caducidad: Plazo en el que el pedido caducará y dejará de ser válido.
- Tipo: Tipo de pedido realizado.
- Cantidad: Cantidades específicas que se van a negociar.
- Precio Límite: Precio mínimo que el protocolo garantiza al usuario.
- Precio de ejecución: Precio al que se ha ejecutado la orden. Este valor no puede ser inferior al precio límite.
- Completada: Porcentaje de la orden que el protocolo ha podido ejecutar.
- Excedente de pedido: En caso de que el protocolo encuentre un precio mejor que el precio límite del usuario, el excedente de pedido cuantifica en porcentaje y tokens cuánto más obtuvo el usuario por encima de la cantidad solicitada.
- Tarifas: Importe de las tarifas que ha pagado el usuario.
estados
Dado que CPE está destinado a ayudar a los usuarios a visualizar las metatransacciones (pedidos firmados), un parámetro fundamental que se debe mostrar es el estado del pedido firmado. Este parámetro tiene el siguiente estado:
- Abierto (pendiente): Estado para una orden permanente. Los solucionadores están considerando las órdenes en este estado. Es el estado de entrada para todos los pedidos, el predeterminado desde el momento en que se realiza el pedido. Desde aquí, la orden puede pasar a todos los demás estados.
- Completada: Estado de una orden ejecutada/liquidada. Las órdenes en este estado se han ejecutado y los fondos correspondientes se han transferido a la cuenta de destino. Las órdenes en este estado tendrán disponible un enlace a la transacción de liquidación de Etherscan correspondiente. Esta transacción de liquidación contendría la ejecución de su orden y cualquier otra orden que forme parte del mismo lote.
- Caducado: Estado para órdenes que no han sido ejecutadas. Las órdenes en este estado no se han ejecutado durante el tiempo de vencimiento definido (20 min por defecto).
- Cancelado: Estado para pedidos que han sido cancelados. Los pedidos en este estado se han cancelado a petición del usuario.
Superávit
Todos los pedidos realizados en CoW Protocol son esencialmente pedidos limitados detrás de escena. Cuando un usuario firma una orden para negociar, acepta lo siguiente:
- los tokens de compra y venta que quieren intercambiar,
- el precio mínimo que están dispuestos a recibir,
- la tolerancia al deslizamiento que tienen,
- la tasa que se cobra por el protocolo y,
- por cuánto tiempo es válido el pedido.
A través de las Subastas por Lotes y CoWs (Coincidence of Wants), el protocolo puede mejorar el precio mínimo que se le ha mostrado al usuario. Esa mejora se llama «Excedente» y mide cuánto mejor fue su precio comercial real en comparación con el precio de su orden de límite original.
Precios:
Como se mencionó anteriormente, CoW Protocol tiene la capacidad de ofrecer a los usuarios un mejor precio que el precio límite con el que firmaron sus pedidos. Por lo tanto, CoW Protocol tiene dos precios diferentes a tener en cuenta, estos son:
- Precio límite: el precio establecido cuando se realizó el pedido (menos el deslizamiento) y se firmó. Este es el precio mínimo que recibirá.
- Precio de ejecución: El precio real al que se ejecutó la orden. Este parámetro solo puede ser igual o mejor que el precio límite.
Búsqueda:
Para facilitar a los usuarios la búsqueda de sus pedidos, el explorador tiene una función de búsqueda que permite al usuario buscar un pedido por la identificación del pedido.
CPE es capaz de detectar a qué red pertenece el pedido, redirigir y cargar los detalles del pedido para la red adecuada, siempre que exista.
CowSwap:
CowSwap es la primera interfaz comercial construida sobre el protocolo CoW. Le permite comprar y vender tokens utilizando órdenes sin gas que se liquidan p2p.
Diferencias entre CowSwap y UniSwap
La interfaz de CowSwap puede parecerle muy familiar al usuario promedio de DeFi, ya que se basa en el código fuente abierto utilizado para construir la interfaz de Uniswap. Aunque parece similar, existen grandes diferencias entre los dos productos, que son:
Uniswap usa solo grupos de Uniswap; CowSwap puede liquidar órdenes en Uniswap, Sushiswap, 1 pulgada, Paraswap y más por venir (Matcha, Balancer…) dando a los usuarios el mejor precio
CowSwap permite a los usuarios comerciar directamente con otros usuarios sin pasar por ningún grupo cuando hay Coincidencia de deseos (CoW), lo que elimina la necesidad de pagar tarifas del proveedor de liquidez.
Los pedidos en CowSwap son mensajes firmados y, por lo tanto, sin gas, y no cuesta nada enviarlos. En caso de movimientos de precios en contra de tu orden, en el peor de los casos, la orden vencerá y no gastarás gas en transacciones fallidas, mientras que en Uniswap aún lo gastarías.
Proporcionar liquidez
CowSwap no tiene proveedores de liquidez. En cambio, se conecta a toda la liquidez en cadena que se proporciona a través de diferentes protocolos. Dado que las órdenes solo incurren en un costo si se negocian, los creadores de mercado activos pueden observar el libro de órdenes y realizar contraórdenes (creando un CoW) para evitar liquidar operaciones a través de liquidez externa.
Cancelación de pedidos
CowSwap le permite cancelar sus pedidos sin ningún costo. Como usuario, simplemente firma la cancelación de la orden, de forma similar a como se realizó la colocación de la orden, y si la solución aún no se ha extraído, la orden no se ejecutará y, por lo tanto, se cancelará.
Monederos compatibles
CowSwap utiliza firmas fuera de línea para ofrecer pedidos sin gas, también conocidos como pedidos firmados. Las billeteras admitidas actualmente por CowSwap se pueden agrupar de la siguiente manera:
Monederos EOA: Se admiten la mayoría de los monederos EOA más populares. Metamask o cualquier billetera inyectada (navegador de la aplicación Mobile Wallet), así como billeteras a través de WalletConnect.
Billeteras de contrato inteligente: actualmente, las billeteras de contrato inteligente (SC) como Gnosis Safe, Argent o Pillar no son compatibles porque requeriría firmar una transacción en cadena para realizar el pedido, por lo que ya no es sin gas. Estamos trabajando para que esto sea una posibilidad y pronto se agregará soporte.
Sin embargo, incluso si su billetera no es una billetera SC, es posible que no sea compatible en algunos casos. No todas las billeteras implementan los métodos de firma necesarios del estándar EIP-712. Si ese es su caso, comuníquese con los desarrolladores de su billetera y solicítelo.
Interacciones encontradas al usar Cowswap
CowSwap tiene diferentes tipos de interacciones que un usuario es capaz de ejecutar. Estas interacciones se pueden separar en operaciones internas y externas. La siguiente tabla aclara los motivos de cada interacción.
¿Cómo comprar CowSwap Protocol (COW) Token?
PRIMER PASO PARA COMPRAR CowSwap Protocol (COW) Token
- Para comprar CowSwap Protocol (COW) Token hay que comprarlo por la red ETH l y acto seguido ir a uniswap y comprarlo. Para comprar ETH lo tenemos que comprar a través de BINANCE, el mejor exchange del mundo, una vez registrado y verificado , iremos a comprar crypto, ponemos la divisa que vamos a usar para comprar el ETH y la cantidad y le damos a comprar, tal y como verás en la siguiente imagen.
CLIC AQUI PARA ENTRAR EN BINANCE

SEGUNDO PASO PARA COMPRAR CowSwap Protocol (COW) Token
- Una vez comprado el eth, tenemos que transferir a nuestra cartera los etherum, puede ser trustwallet o metamask, la cual nosotros usamos.
- Puedes ver un tutorial de como pasar eth de Binance a metamask por la red ETH para hacerlo.
- Y un tutorial de como crear una cartera de metamask y añadirla al navegador.
COMPRAR ETH DESDE METAMASK
- Primero vamos a nuestra cartera de metamask y debajo de la cantidad de ETH que tenemos está la opción de comprar, le damos y nos saltará lo siguiente:

- Le damos a Wyre y una vez dentro, seleccionamos nuestra divisa y la cantidad, también podemos pagar con Apple o con tarjeta de debito o crédito.

- y listo ya tenemos nuestro eth en nuestra cartera de metamask.
TERCER PASO PARA COMPRAR CowSwap Protocol (COW) Token
- Una vez con nuestro ETH entramos a uniswap a través de la siguiente url ; Uniswap y le tenemos que dar a importar el token, para poder operar , tal y como vemos en la siguiente imagen.

- A continuación tenemos que conectar nuestra billetera y seleccionar la cantidad de ETH que queremos intercambiar por CowSwap Protocol (COW) Token y darle a intercambiar.

Y listo ya lo tienes comprado.
- Espero que les haya gustado el artículo y que les sea de ayuda, cualquier duda pueden dejar un comentario y en el mismo día será respondido.
Precio CowSwap Protocol (COW) Token en Directo:
- En el siguiente enlace tienen el precio en directo : Precio en directo
Si quiere puede hacernos una donación por el trabajo que hacemos, lo apreciaremos mucho.
Direcciones de Billetera:
- BTC: 14xsuQRtT3Abek4zgDWZxJXs9VRdwxyPUS
- USDT: TQmV9FyrcpeaZMro3M1yeEHnNjv7xKZDNe
- BNB: 0x2fdb9034507b6d505d351a6f59d877040d0edb0f
- DOGE: D5SZesmFQGYVkE5trYYLF8hNPBgXgYcmrx
También puede seguirnos en nuestras Redes sociales para mantenerse al tanto de los últimos post de la web:
- Telegram
Disclaimer: En Cryptoshitcompra.com no nos hacemos responsables de ninguna inversión de ningún visitante, nosotros simplemente damos información sobre Tokens, juegos NFT y criptomonedas, no recomendamos inversiones

